简介:
全新漂流瓶系统源码 全开源 新UI 附安装教程 亲测可用
测试环境:Nginx + PHP7.4 + MySQL5.6
漂流瓶系统是一个轻量级的社交平台,旨在为用户提供一个安全、匿名的空间来分享内心感受、结交新朋友。它借鉴了“漂流瓶”这一经典概念,将用户的想法和情感以数字化的形式投入互联网的海洋,等待有缘人发现。
系统设计简洁直观,注重用户体验与互动性,同时将用户隐私和数据安全放在首位。无论您是想倾诉心事、寻求建议,还是仅仅想与陌生人分享一个有趣的想法,漂流瓶系统都能满足您的需求。
主要功能:
用户功能:
注册与登录:快速创建账户,安全登录。
个人资料:管理个人信息,设置个性签名。
漂流瓶操作:
扔瓶子:写下心情或想法,投入大海。
捡瓶子:随机捡起他人的漂流瓶。
互动:评论、点赞漂流瓶。
记录:查看自己扔出和捡到的瓶子。
性别标识:男性漂流瓶 (蓝色),女性漂流瓶 (粉色)。
匿名选项:可选择匿名发送,保护隐私。
高级功能:
VIP 会员:购买 VIP 享受更多特权(如:更多扔/捡瓶次数、专属标识)。
签到系统:每日签到获取积分,连续签到有额外奖励。
积分系统:通过多种方式赚取积分,兑换系统特权。
IP 保护:VIP 用户 IP 地址完全隐藏,普通用户部分隐藏。
消息中心:接收系统通知和互动消息。
安全特性:
防 XSS 攻击:严格的输入过滤和内容安全策略 (CSP)。
防 SQL 注入:使用参数化查询和输入验证。
防 CSRF 攻击:实施 CSRF 令牌验证。
会话安全:防止会话固定攻击。
数据验证:前后端双重数据校验。
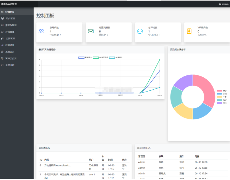
管理员功能:
用户管理:查看、封禁/解封用户,重置密码。
内容管理:管理漂流瓶、评论,发布公告。
系统设置:配置基础参数、积分规则、VIP 特权、安全策略。
数据统计:监控用户活跃度、漂流瓶数据、系统运行状态。![图片[1]-全新漂流瓶系统源码 全开源 新UI 附安装教程](https://labishaxin.com/wp-content/uploads/2025/12/QQ截图20251224205947.png)
![图片[2]-全新漂流瓶系统源码 全开源 新UI 附安装教程](https://labishaxin.com/wp-content/uploads/2025/12/QQ截图20251224205955.png)
![图片[3]-全新漂流瓶系统源码 全开源 新UI 附安装教程](https://labishaxin.com/wp-content/uploads/2025/12/QQ截图20251224210005.png)
![图片[4]-全新漂流瓶系统源码 全开源 新UI 附安装教程](https://labishaxin.com/wp-content/uploads/2025/12/QQ截图20251224210014.png)
![图片[5]-全新漂流瓶系统源码 全开源 新UI 附安装教程](https://labishaxin.com/wp-content/uploads/2025/12/QQ截图20251224210024.png)
![图片[6]-全新漂流瓶系统源码 全开源 新UI 附安装教程](https://labishaxin.com/wp-content/uploads/2025/12/QQ截图20251224210032.png)
![图片[7]-全新漂流瓶系统源码 全开源 新UI 附安装教程](https://labishaxin.com/wp-content/uploads/2025/12/QQ截图20251224210041.png)
下载连接(复制直接下载)
https://wp.123vo.cn/index/share/code/3uqEfulfyQ








请登录后发表评论
注册